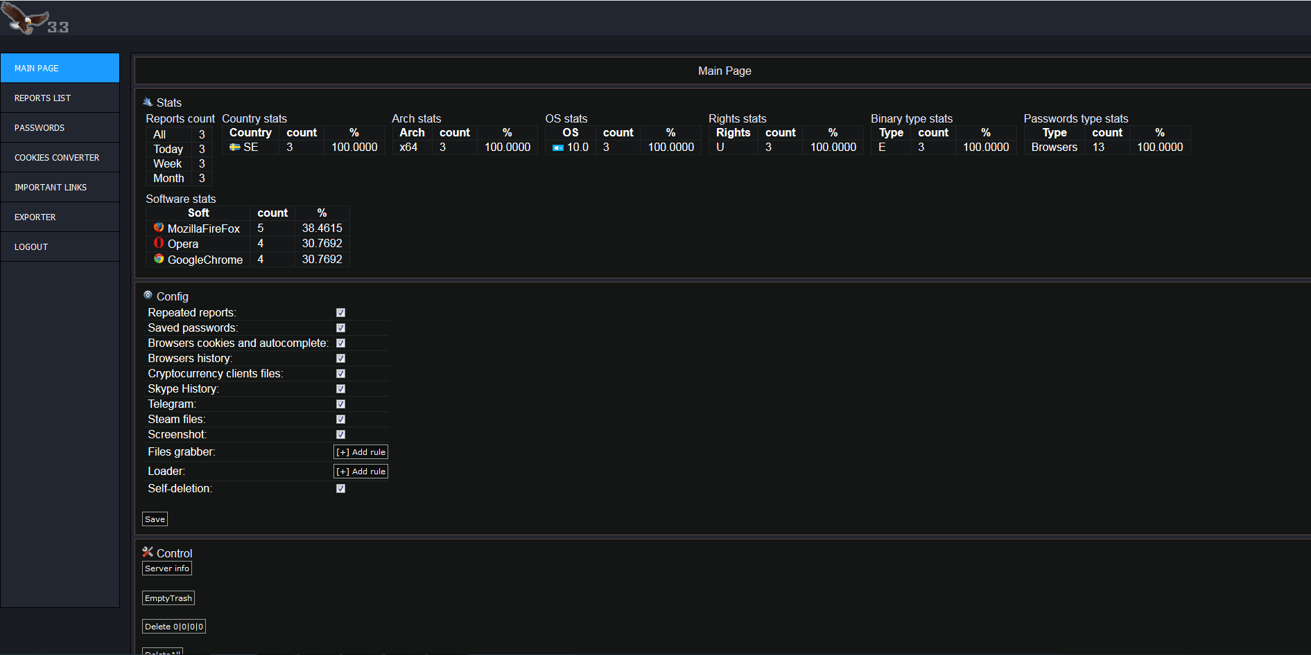
AZORULT Stealer 3.3
AZORULT Stealer 3.3 is a trojan malware that harvests and exfiltrates data from the compromised system. It is installed on a system via a first-stage malware, such as seamless. The malware searches for the following information and sends it to its C2 server.”
This is the latest release of Azorult (3.3) including all plugins available
This is the latest release of Azorult (3.3) including all plugins available
Features:
built-in loaderTutorial
built-in loaderTutorial
List of installed programs and their versions
Tree list of running processes
Information about the processor, video card and other devices
Strong persistence
Crypto-currency stealer
Cookies stealer & converter


